La mayoría de las direcciones de Cardano vuelven a estar en números rojos. ¿Continuará esta tendencia o pronto se producirá un repunte?
El precio de ADA ha caído ahora un 26%. Esto significa que algunas direcciones de Cardano se verán afectadas.
Aproximadamente el 49% de las direcciones de Cardano están en números rojos
Según IntoTheBlock, una útil herramienta cripto, la mayoría de las direcciones de Cardano vuelven a estar en números rojos. Alrededor del 48.6% de las direcciones están registrando pérdidas.
Un poco menos, alrededor del 47.6% de las direcciones, siguen en números positivos. Casi el 4% se encuentra en el punto de equilibrio y no registraría ni ganancias ni pérdidas al vender sus tokens ADA.
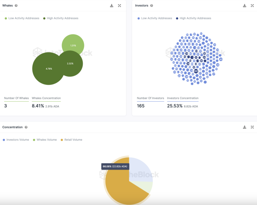
ADA está en manos de inversores minoristas en lugar de estar dominado por ballenas
Cardano tiene un número notablemente bajo de direcciones de ballenas. Estas son las direcciones que poseen cada una más del 1% del suministro de tokens.
Sólo hay tres direcciones de ballenas que en conjunto representan alrededor del 8.41% del suministro de tokens ADA. Por el contrario, Cardano tiene un número muy elevado de direcciones de grandes inversores.
Lea más: ¿Cómo comprar Cardano (ADA)? Todo lo que necesita saber
165 direcciones de inversores importantes poseen alrededor del 25.53% de los tokens ADA. Las direcciones de grandes inversores son aquellas direcciones que poseen cada una entre el 0.1% y el 1% del suministro de tokens.
Dos tercios (66%) de los tokens ADA están en manos de pequeños inversores. Estas son las direcciones que poseen cada una menos del 0.1% del suministro de tokens.
Por otra parte, la red atraviesa actualmente una fase de estancamiento. Desde el último análisis, la cantidad de direcciones ADA con saldos se ha mantenido sin cambios.
En promedio, se registraron alrededor de 4,44 millones de direcciones con tokens ADA en los últimos 30 días.
Sin embargo, la actividad en la red Cardano ha vuelto a aumentar. El número de nuevas direcciones de Cardano ha aumentado alrededor de un 10.3% en los últimos siete días.
Durante el mismo período, la cantidad de direcciones activas aumentó alrededor del 21%, mientras que la cantidad de direcciones Cardano sin saldo ADA aumentó casi un 15%.
En Telegram, el sentimiento hacia Cardano sigue siendo en gran medida positivo
El sentimiento hacia ADA en Telegram sigue siendo predominantemente positivo. En los últimos siete días hubo 387 noticias positivas y 85 negativas. Sin embargo, el número de miembros del grupo Cardano Telegram sigue disminuyendo.
Lea más: Predicción del precio de Cardano (ADA) para enero 2024: Analistas vs. IA
Ha habido una fuerte tendencia a la baja desde mediados de este año.
Para ver la predicción del precio de Cardano (ADA) para enero 2024, haga clic aquí.





